今天是 2025年12月28日 星期日 ,欢迎光临本站  

热点关键词
安徽盛世大唐化工设备集团有限公司

工艺系统

四合一氯化氢系统

文字:[大][中][小] 2025-09-16     浏览次数:135    

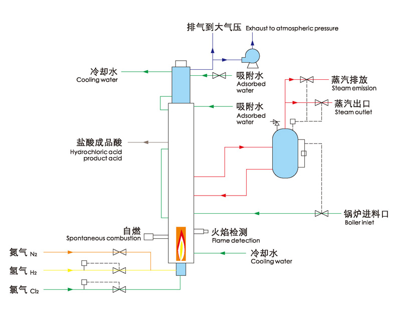
四合一盐酸合成炉与三合一盐酸合成炉都是用于生产盐酸,通过将合成段、冷却段、吸收段以及尾气吸收塔相结合。

相比较三合一合成炉更具有空间优势,一般适用于小于250MTPD盐酸的场合。

同样,我们可以您的需求,充分利用合成反应热,制取热水或蒸汽。

配套自动控制系统(点火系统),我们完全可以做到现场无人职守。


返回上一步
打印此页
0551-64465244
浏览手机站
微信二维码